Iolani School
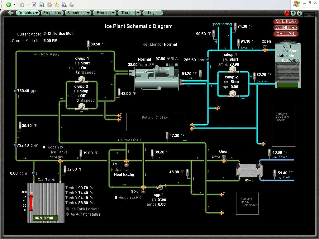
With state of the art digital controls you have live data which help with preventive maintenenace, trending current and historic data, and  reducing troubleshooting costs by pinpointing problem areas.
ISLAND CONTROLS
808-421-1600 DDC
808-421-1800 AC
808-421-1622 fax
info@islandcontrols.com
4355 Lawehana St Honolulu, Hawaii 96818
"The Premier provider of state of the art building automation controls in the Pacific Basin"
OUR FTP SITE